| 高考省级导航 | |
|
|
|
高考地理题《农业生产活动与地理环境》高频试题预测(2017年最新版)(十)
A.气候 B.劳动力 C.市场 D.交通 |
参考答案:小题1:D ?
小题2:C
小题3:C
本题解析:试题分析:小题1:澳大利亚的墨累一达令盆地小麦一牧羊带是典型的混合农业。
小题2:墨累一达令盆地混合农业的一个优势就是可以根据市场需求,随时改变是种植小麦,还是养羊,所以决定麦田和牧场规模大小的因素是市场。
小题3:混合农业的特点是生产规模大,商品率高、机械化程度高等。
本题难度:简单
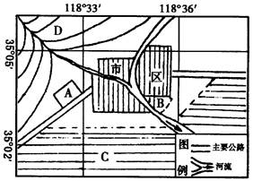
2、综合题 读图3-27,回答下列问题。
图3-27
(1)请将城市周围的A、B、C、D四个区位合理安排花卉业、果园、乳牛业、粮食或经济作物的生产:A????????????B?????????????C?????????????D??????????????。
(2)适宜该地区大范围种植的农作物和水果:粮食作物有:???????、???????,经济作物有?????????;水果是????????。
(3)该地区20世纪90年代初期曾大规模载桑养蚕,后因国际市场价格大跌,而银杏叶提取物价格看好,农民纷纷毁掉桑园而发展银杏叶圃,然而5年后市场上银杏叶提取物需求量锐减,农民又开始刨银杏树。导致上述现象产生的原因是????????????????????????,该案例给我们有益的启示是?????????????????????????????????????????????????????。
(4)该地区对农业生产危害较大的自然灾害有??????????????????????????????等。
(5)制约本地区农业发展的主要问题是????????????????????????????????。从根本上解决这个问题的措施是?????????????????????????????????????????????????。
参考答案:(1)乳牛业???花卉业???粮食或经济作物???果园
本题解析:29.该区域是我国华北地区,地处中温带。
本题难度:简单
3、单选题 下列对土地资源利用现状的说法,正确的是???????????????????????
A.在荒凉的陡坡上开垦耕地
B.在宜林荒坡上植树造林
C.农村新建的居民住宅区,尽可能移到地形平坦的平原地区
D.为了提高草场利用率,尽量增加放牧牲畜的数量
参考答案:B
本题解析:本题考查区域土地资源的合理开发。陡坡开荒导致生态破坏;荒地发展植树造林既保护环境,又可获得经济效益;B正确;平原地区大建住宅区,占用耕地,C错误;过度放牧导致草场破坏,D错误。
本题难度:简单
4、单选题 下列反映农业生产特点的叙述,正确的是
A.“南甘蔗北甜菜”——周期性
B.“离离原上草,一岁一枯荣”——地域性
C.“橘生淮南则为橘,橘生淮北则为枳”——随意性
D.“头伏萝卜二伏菜(白菜),三伏里面种辣菜(雪里蕻)——季节性
参考答案:D
本题解析:本题考查农业生产特征。A项南蔗北菜,是地域性的表现;错误。B项“离离原上草,一岁一枯荣”是周期性的表现;错误。C项“橘生淮南则为橘,橘生淮北则为枳”是地域性的表现;错误。
本题难度:一般
5、单选题 下列气候区不属于水稻生产主要分布区的是
A.温带季风区
B.热带季风区
C.亚热带季风区
D.地中海气候区
参考答案:D
本题解析:本题考查世界主要农业地域类型的分布;水稻种业的分布。水稻种植业主要分布地区东亚、东南亚、南亚季风区及东南亚的热带雨林气候区。所以本题选择D选项。
本题难度:简单
|
||
| 【大 中 小】【打印】 【繁体】 【关闭】 【返回顶部】 | ||
| 下一篇:高考地理答题技巧《区域地理环境.. | ||