1、选择题 航天飞船可用肼(N2H4)和过氧化氢(H2O2)为动力源.已知1g液态肼和足量液态过氧化氢反应生成氮气和水蒸气时放出20.05kJ的热量.下列说法中错误的是( )
A.该反应中肼作还原剂
B.液态肼的燃烧热为20.05kJ?mol-1
C.该动力源的突出优点之一是生成物对环境污染小
D.肼和过氧化氢反应的热化学方程式为:N2H4(l)+2H2O2(l)═N2(g)+4H2O(g)△H=-641.6kJ?mol-1
2、选择题 下列各图象中,不正确的是( )
A.

N2(g)+3H2(g)

2NH3(g)△H=-92.4kJ/mol
B.

向弱酸HA的稀溶液中加水稀释
C.

有催化剂(a)和无催化剂(b)时反应的能量变化
D.

向NH4Al(SO4)2溶液中滴加过量NaOH溶液
3、选择题 下列说法中,不正确的是
A.若反应时形成新化学键释放的能量大于破坏旧化学键所吸收的能量,则化学反应是放热反应
B.若反应物的总能量大于生成物的总能量,则化学反应为放热反应
C.Ba(OH)2?8H2O晶体与NH4Cl固体的反应是放热反应
D.化学反应在发生物质变化的同时,一定伴随着能量的变化
4、填空题 前段时间席卷我国大部的雾霾天气给人们的生产生活带来了极大的影响,据统计我国部分城市雾霾天占全年一半,引起雾霾的PM2.5微细粒子包含(NH4)2SO4、NH4NO3、金属氧化物、有机颗粒物及扬尘等。
(1)有机颗粒物的产生主要是由于不完全燃烧导致的相关热化学方程式如下:
①C(s)+O2(g)=CO2(g) ΔH1=-94kJ·mol-1;
②C8H16(l)+12O2(g)=8CO2(g)+8H2O(l)? ΔH2=-1124kJ·mol-1
③C8H16(l)+4O2=8C(g)+8H2O(l)ΔH3=?kJ·mol-1
(2)纳米二氧化钛可光解挥发性有机污染物(VOCs),若无水蒸气存在,三氯乙烯降解反应为:C2HCl3+2O2→2CO2+HCl+Cl2,若有足够量的降解后的尾气,实验室检验产物中有氯气的简单方法是:??;通过质谱仪发现还有多种副反物,其中之一为:
,则该有机物核磁共振氢谱有 个峰。
已知:Cu(OH)2是二元弱碱;亚磷酸(H3PO3)是二元弱酸,与NaOH溶液反应,生成Na2HPO3。
(3)在铜盐溶液中Cu2+发生水解反应的离子方程式为____,该反应的平衡常数为____;(已知:25℃时,Ksp[Cu(OH)2]=2.0×10-20mol3/L3)
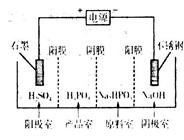
(4)电解Na2HPO3溶液可得到亚磷酸,装置如图(说明:阳膜只允许阳离子通过,阴膜只允许阴离子通过)

①阳极的电极反应式为____________________。
②产品室中反应的离子方程式为____________。
5、填空题 我国能源以煤为主,燃煤产生的二氧化硫的年排放量为1825吨,居世界首位。二氧化硫在湿度较大的大气中,在烟尘中的金属离子作用下会发生催化氧化反应,形成酸雾,其化学方程式是__________________________________________________________。